새로운 대시보드 템플릿 3종이 업데이트 되었습니다.
대시보드 템플릿을 사용하면 어떤 점이 좋은가요?
- 직접 대시보드를 구성하지 않아도, 데이터 전문가가 미리 선별해 둔 핵심 지표를 정제된 형태로 조회하고 필요에 따라 수정하여 사용할 수 있습니다.
- 데이터를 처음 조회하거나 어떤 데이터를 어떻게 편집해서 봐야 할 지 모르겠다면, 템플릿에서 제공하는 문제와 해결 방안의 도움을 받을 수 있습니다.
1.
핵심 지표 조회
핵심 KPI 퍼널 방문객 트래픽 상품 경험 측정 구매 전환율
메이아이의 고객사가 가장 많이 사용하는 템플릿으로 매장 운영 기본 지표와 고객사별 맞춤 KPI를 제공합니다.
•
이런 상황에서 사용할 수 있습니다.
매장과 상품에 대한 데이터를 통해 우리 팀 혹은 회사의 성과를 파악하고 싶을 때.
•
이렇게 사용할 수 있습니다.
핵심 성과 지표를 통해 우리 매장의 방문객과 상품에 대한 지표와 변화를 확인할 수 있습니다.
2.
핫존&데드존 분석 구역 심화 분석 구역 효율성 측정
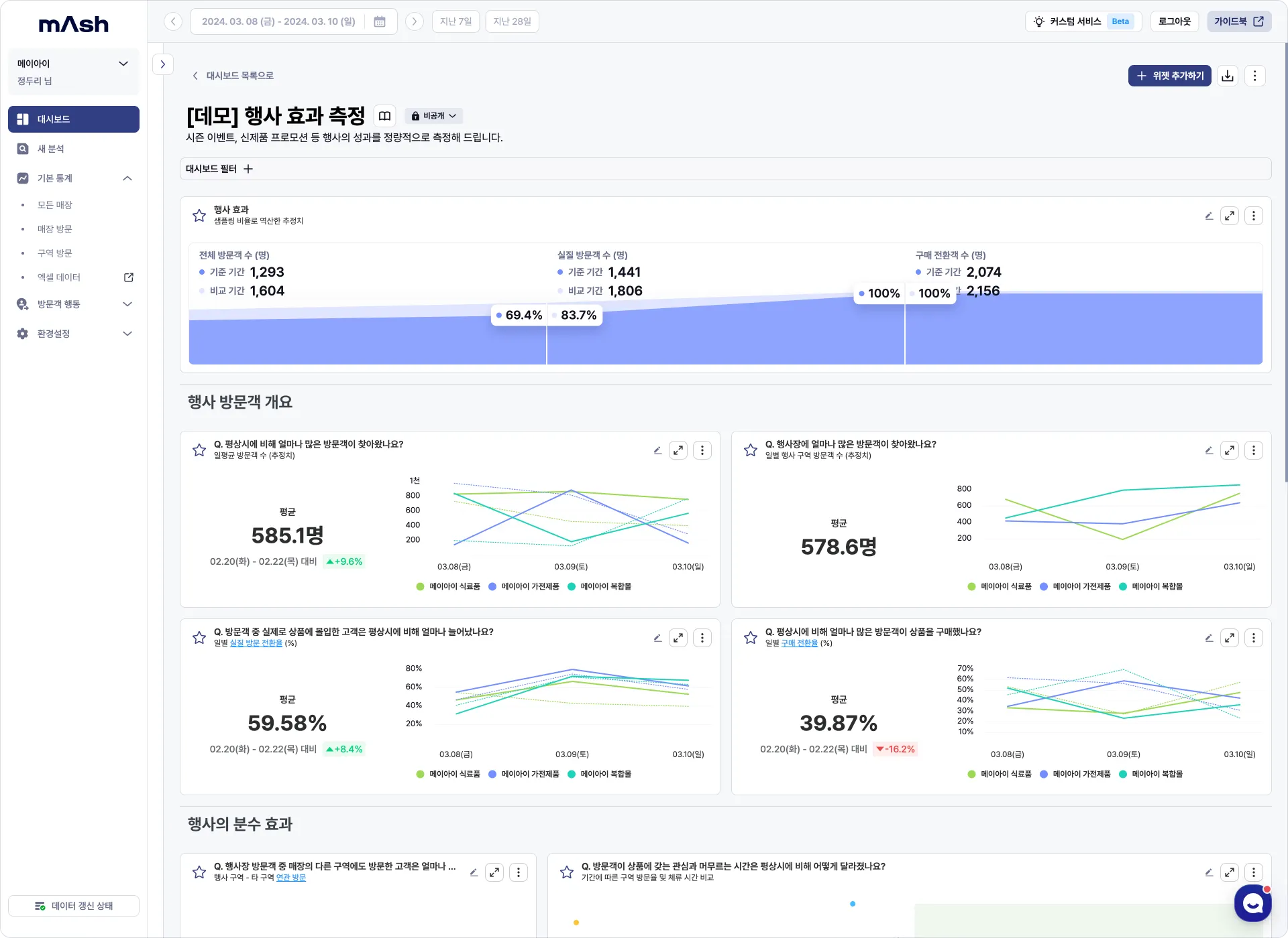
시즌 이벤트, 신제품 프로모션 등 행사의 성과를 정량적으로 측정해 드립니다.
•
이런 상황에서 사용할 수 있습니다.
오프라인 매장에서 큰 행사나 프로모션을 진행한 후, 행사의 성과를 분석하고자 할 때.
•
이렇게 사용할 수 있습니다.
행사장 구역과 기간을 설정하여 성과를 확인하고 행사를 진행하지 않은 기간 혹은 특정 비교 기간과 구역을 변경하며 성과를 비교하여 조회할 수 있습니다.
3.
행사 효과 퍼널 행사 방문객 개요 행사 분수 효과
매장 안에서 가장 인기 있는 구역과 개선이 필요한 곳을 한눈에 보여 드립니다.
•
이런 상황에서 사용할 수 있습니다.
매장 레이아웃/제품 배치를 위해 매장 내 인기 구역 혹은 개선이 필요한 구역 등의 정보가 필요할 때.
•
이렇게 사용할 수 있습니다.
고객 행동 패턴을 기반으로 매장 레이아웃과 프로모션 전략을 최적화하여 매출을 늘리고 고객 만족도를 향상 시킬 수 있습니다.
더 궁금한 점이 있다면?
메이아이 & 매쉬



