1. 구역 방문 개편 (beta)
데이터는 2024년 10월 1일자부터 제공됩니다.
이전 일자에 대한 데이터 조회를 원하시면 채널톡으로 문의해주세요.
구역 방문 페이지가 새로워졌습니다!
개편된 페이지에서 매장 내에 설정된 라인, 존에 대한 방문객의 성과 지표를 확인할 수 있습니다.
0. 새 버전
구 버전 이용 방법
1.
새 버전 사용하기
기존 구역 방문 페이지 이름 우측의 새 버전 사용 버튼을 클릭하여 새 버전을 사용할 수 있습니다.
2.
구 버전 되돌리기
이전 버전을 사용하고 싶다면, 새 페이지의 우측 상단 새 버전 사용 중 버튼을 눌러 되돌릴 수 있습니다.
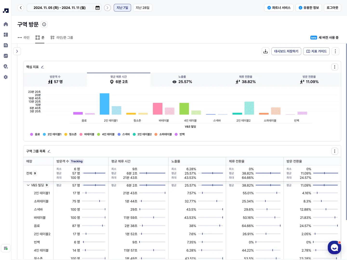
1. 구역 방문 분석 탭 구성
•
탭은 라인, 존, 라인/존 그룹 으로 구성되어 있습니다.
◦
각 탭을 이용하여 구역별 방문자 흐름을 더욱 직관적으로 파악할 수 있습니다.
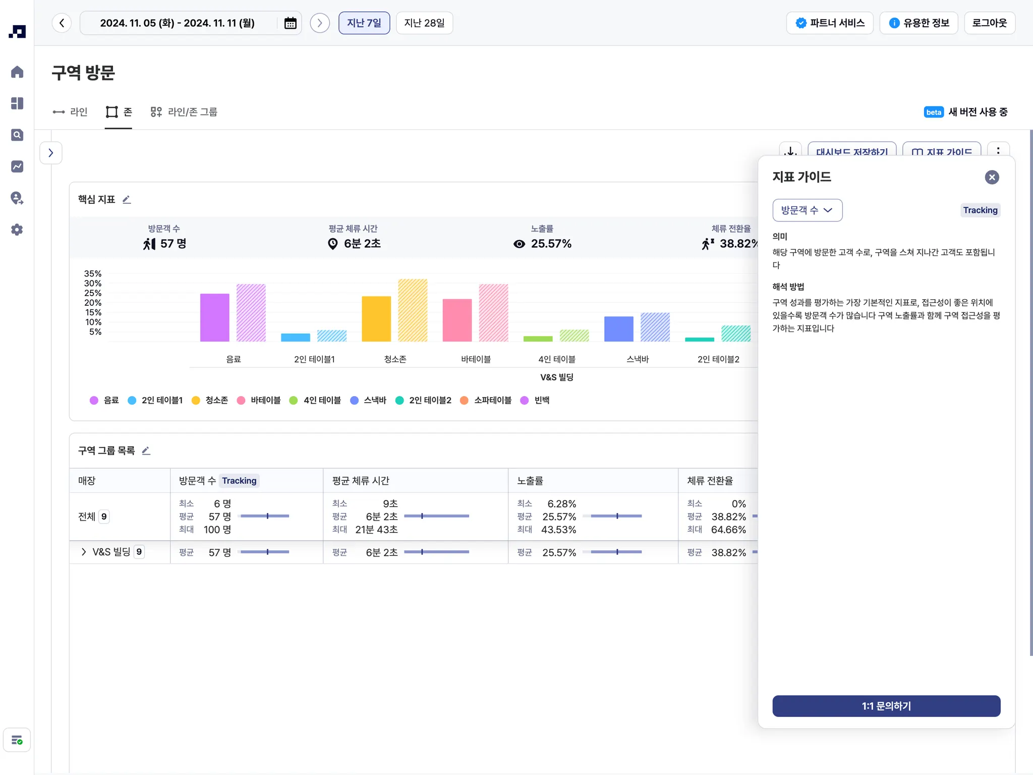
2. 지표 가이드
•
이 페이지에서는 ‘지표 가이드’로 핵심 지표의 의미와 해석 방법을 제공합니다.
•
화면 우측 상단 메뉴의 지표 가이드 버튼을 클릭하여 볼 수 있습니다.
•
드롭다운에서 원하는 지표를 선택하여 볼 수 있습니다.
•
지표 가이드에서 제공되는 지표와 의미는 아래와 같습니다.
◦
방문객 수: 해당 구역에 방문한 고객 수로, 구역을 스쳐 지나간 고객도 포함됩니다.
◦
평균 체류 시간: 구역을 방문한 고객이 해당 구역에 평균적으로 머무는 시간을 의미합니다.
◦
노출률: 구역 노출률은 접근성을 평가할 때 사용됩니다. 구역 노출률이 높을수록 고객 접근성이 좋은 위치에 있음을 의미합니다.
◦
체류 전환율: 체류 전환율은 구역 방문객 중 해당 구역에 일정 시간 이상 머무르며 해당 구역을 탐색한 고객의 비율입니다. 체류 전환율은 평균 체류 시간과 함께 구역 매력도를 평가할 때 사용됩니다.
◦
방문 전환율: 방문 전환율은 매장 전체 방문객 중 해당 구역에 일정 시간 이상 체류하며 구역을 탐색한 고객의 비율입니다.
3. 구역별 지표 상세보기
•
구역 목록에서 원하는 구역 항목을 클릭하여 구체적인 구역별 데이터를 확인할 수 있습니다.
◦
구역 이미지, 세그먼트 요약, 날짜별 보기 기능 등
•
구역 이미지 컨트롤
1.
전체보기를 눌러 이미지를 확장해서 하단 리스트와 함께 볼 수 있습니다.
2.
단일 이미지형
갤러리형 전환이 가능합니다.
4. 사용자 지정 필터
•
사용자 지정 필터를 이용하면 원하는 조건에 맞춰 데이터를 세분화할 수 있어 심층 분석이 가능합니다.
5. 사용자 맞춤형 메뉴 구성
•
페이지의 항목을 원하는 목적에 맞게 구성해 드립니다. 자세한 내용은 채널톡을 통해 문의해주세요.
2. ‘가로 누적 막대’ 차트 추가
•
‘가로 누적 막대’ 차트가 추가되었습니다.
◦
여러 카테고리와 카테고리 내의 세그먼트의 비율이나 값을 비교하고자 할 때 사용할 수 있습니다.
◦
특히, 모든 카테고리가 100%로 동일할 때 카테고리 내 세그먼트의 비율을 한 눈에 비교하기 쉽습니다.
(e.g., 연령대별 성비)
•
차트 설정에서 그래프에 표시할 값 선택(값/비율) / 막대 내 정렬 기준 지정 / 노출 개수 설정(상/하위)이 가능합니다.
더 궁금한 점이 있다면?
메이아이 & 매쉬











